
국내외 많은 기업이 클라우드 전환에 힘쓰고 있습니다. 특히 국내에서는 공공, 금융권의 클라우드 전환 움직임이 두드러지고 있는데요. 이처럼 IT 환경이 하이브리드 클라우드 혹은 멀티 클라우드로 전환되고, 그 구성도 컨테이너 기반의 MSA(마이크로서비스아키텍처)로 점차 복잡해지고 있습니다. 이에 따라 플랫폼의 종류에 상관없이 모든 상황을 한눈에 파악하여 체계적으로 관리할 수 있는 통합 관제의 필요성이 더욱 커지고 있습니다.
엑셈의 클라우드 네이티브 아키텍처 통합관제 솔루션 CloudMOA(클라우드모아)는 하이브리드 클라우드 환경의 대규모 IT 인프라와 서비스를 통합적으로 관제할 수 있는 솔루션입니다. 이번 인터뷰의 주인공과도 아주 밀접한 관련이 있는데요. 바로, CloudMOA(클라우드모아)의 개발을 담당하고 있는 클라우드 개발 그룹입니다.
Q. 안녕하세요!
현재 클라우드 개발 그룹에서는 어떤 일을 하시는지 소개부탁드립니다.

클라우드 개발 그룹은 코어팀과 플랫폼팀으로 구성되어 있습니다. 코어팀은 클라우드모아에서 표출되는 모든 데이터의 수집, 가공, 저장, 분석과 관련된 컴포넌트를 개발하여 성능 데이터와 대용량 분산처리 분야의 전문성을 확보했는데요.
'성능 데이터' 측면에서는 고객의 안정적인 비즈니스 운영 환경에 필요한 시스템/애플리케이션 성능 지표 및 로그 수집과 분석 애플리케이션 개발을 목표로 하고 있습니다. 다양한 환경의 구성과 사용 경험을 바탕으로 보안/안정성을 갖춘 데이터 전송 프로토콜을 통해 데이터를 수집하여 제공하고 있습니다.
'대용량 분산처리' 측면에서는 대규모 운영 환경의 초 단위 성능 데이터를 안정적이고 빠르게 저장하고 가공하는 것에 초점을 맞추고 있습니다. 이를 위해 다양한 분산처리 기술과 데이터베이스의 설계/개발 중심으로 저장 데이터의 보안성과 신뢰성을 개선하고 있습니다.

플랫폼팀은 시각화와 서비스 부문의 전문성을 확보한 팀입니다. '시각화' 측면에서는 사용자에게 가장 최적화된 화면을 제공하기 위해 테이터를 분석하여 가장 알맞은 시각화 컴포넌트(chart, topology, list.. 등)를 개발하고, 관리, 운영상에서 명확하고 원활한 의사결정이 가능하도록 직관적인 화면 설계를 하려고 노력합니다. 타 부서와의 협의를 통해 지속해서 고객의 니즈를 수용하고, 트렌드를 반영하며 UI/UX 개선을 하고 있습니다.
'서비스' 측면에서는 많은 정보 중 사용자에게 꼭 필요한 정보를 찾기 위해서 정보를 분석하고 조합 및 가공하여 최적의 데이터를 빠른 응답시간으로 서비스할 수 있도록 RESTful API 개발을 하고 있습니다.
클라우드 개발 그룹에서는 개발뿐만 아니라 보유한 전문 지식을 나누기 위해 웨비나를 제작하고 있습니다. 쿠버네티스에 대해 궁금하시다면, 엑셈TV 채널에서 웨비나를 확인하실 수 있습니다.
Q. 지금 사용 중인 기술 스택은 무엇인가요?
알려주시면 클라우드 개발 그룹에 관심있는 분께 도움이 될 것 같습니다.
저희 그룹에서는 시스템 운영 및 애플리케이션 성능/장애 모니터링의 기본 이해를 기반으로 아래와 같은 기술 스택을 사용하고 있습니다.
- 개발 언어 : C/C++, Go, Python, Java Spring, JavaScript(React, Vue)
- 물리/가상화 기반 : Linux, Container, OpenStack, VMWare, XenServer, Kubernetes 등
- Database : NoSQL(Casandra, Elasticsearch, Prometheus, Redis 등), RDBMS(ProstgreSQL, MySQL 등)
- Distributed Processing : Kafka, RabbitMQ
- 서비스 : OAuth 2.0 기반 인증 및 액세스 관리, 마이크로 서비스기반 RESTful API 개발에 대한 이해
- 데이터 시각화 : 웹 브라우저 상에서 동적이고 인터렉티브한 정보 시각화 구현을 위한 Canvas, SVG, HTML5, CSS, WebGL 등 웹 표준에 기반한 개발
클라우드 솔루션 개발에 관심 있는 많은 분의 지원 부탁드립니다.
→ 채용 문의 : recruit@ex-em.com

Q. 현재 개발 중인 클라우드모아에 대해서 소개해주세요.
효율적으로 멀티·하이브리드 클라우드를 운영하기 위해서는 비즈니스 변화에 빠르게 대응 가능한 관리 솔루션이 필요합니다. 멀티·하이브리드 클라우드는 단일 환경만을 모니터링 하는 것이 아니라 여러 개의 퍼블릭 혹은 온프레미스 환경을 모니터링해야 하기 때문에, 각각의 상황을 한눈에 파악하고 통합적으로 관리할 수 있어야 합니다.
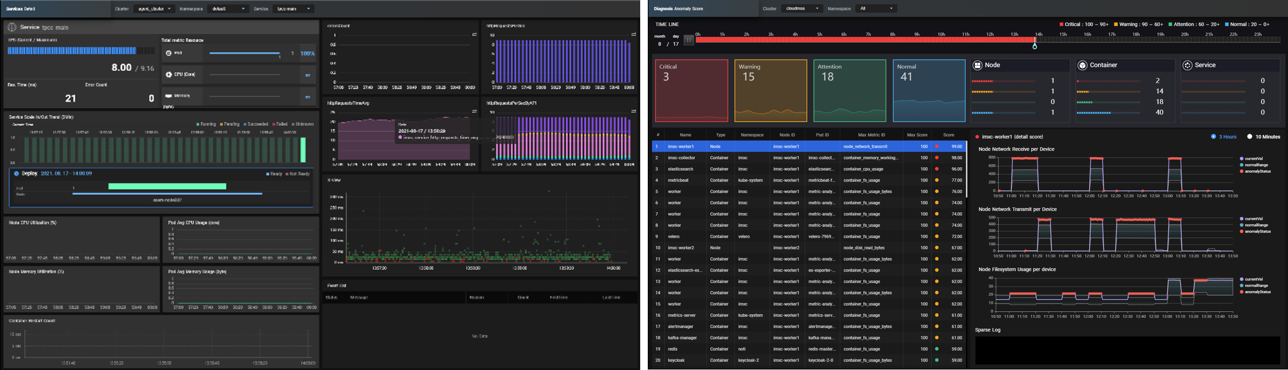
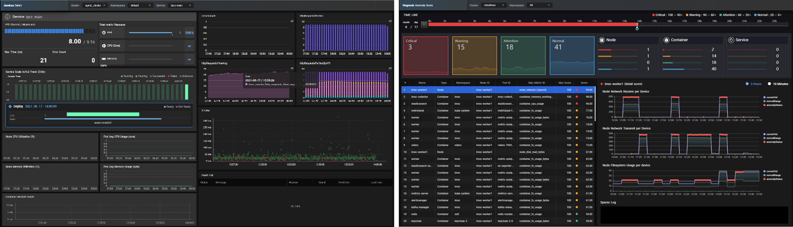
엑셈의 클라우드모아는 퍼블릭, 프라이빗, 멀티, 하이브리드 클라우드를 지원하고 있는데요. 핵심 기능은 아래 대시보드로 소개해드리겠습니다.



위와 같이 클라우드모아는 3D 아키텍처 토폴로지 뷰를 통해 전체 서비스 Layer 가시성을 확보했고, 멀티 클러스터 Single View를 통해 전사 관점의 통합 관제를 지원하며, AI 기반 Anomaly Score 기술을 통해 이상탐지 및 신속한 이슈 감지가 가능합니다. 더불어, AI 기반 희소로그 분석을 통해 효과적인 원인분석이 가능하고, MSA 환경의 애플리케이션 상세 트래킹이 가능하며, Scale 관리 기능을 통해 Management와 Monitoring을 통합했습니다. 또한 컨테이너 기반 Agent 설치로 손쉬운 설치와 모니터링 대상 자동 관리가 가능하며, 기존 엑셈 솔루션인 InterMax와의 연동 기능도 제공합니다.
클라우드모아는 앞으로 Host 및 Bare Metal Server 기반 VMware 관제 기능 등을 추가로 지원할 예정입니다. 클라우드모아에 대해 더욱 자세한 내용은 이곳에서 확인하실 수 있습니다.
Q. 최근 클라우드모아의 SaaS 버전 출시와 프로모션을 진행하시느라 바쁘실 것 같아요. SaaS 버전에 대한 이야기를 들려주실 수 있을까요?
클라우드 모아를 어디서나 액세스할 수 있고, On-demand Self Service를 통해 설치 편의성과 확장성, 신뢰성을 제공하기 위해 SaaS 버전을 출시하였습니다. 향후 Self Service기반 고객 니즈를 더욱 빠르게 대응할 수 있도록 기능 확장 및 안정성에 중점을 두고 있습니다.
Q. 클라우드 개발 그룹에서 생각하는 '좋은 개발자'란 어떤 개발자인가요?
- 서비스 마인드를 갖춘 개발자
고객의 입장에서 보다 편리하고 안정적인 서비스 제공하기 위한 목표를 바탕으로 개발 - 느리지만 빠르게
상호 커뮤니케이션과 애자일 방법론을 통해 단순 기능 구현 중심이 아닌 호환성과 확장성을 염두에 두어 점진적으로 서비스가 고도화 및 발전 가능한 방향으로 진행 - 커뮤니케이션을 잘하는 개발자
의사결정에 필요한 자료를 기반으로 상호 협력과 논의 (회의는 짧게 의사결정은 빠르게) - WHW(Why? How? What?)를 추구하는 개발자
목적, 과정, 결과를 고려하여 최선의 기술을 찾고 준비

Q. 클라우드 개발 그룹의 최종 목표는 무엇인가요?
빠른 시장의 변화에 따라 고객의 비즈니스 운영 환경도 다양하고 복잡해지고 있습니다. 엑셈 클라우드 개발 그룹은 빠른 장애 복구와 성능 개선 등 고객의 클라우드 환경에 서비스 성능/품질 관리에 도움이 될 수 있는 제품을 제공해 고객 가치를 실현하는 것을 목표로 삼고 있습니다. 이를 통해 클라우드모아를 사용하는 고객의 비즈니스를 보다 효율적이고 안정적으로 운영할 수 있게 됩니다.
클라우드모아 서비스 목표를 달성하기 위해 온라인 SaaS 포탈 홈페이지 운영 및 전화, E-mail 등 다양한 채널을 오픈하여 고객의 의견을 적극적으로 수렴하고 있습니다.

※ 본 인터뷰는 코로나19로 인해 사진 촬영을 제외하고 서면으로 진행되었습니다.
기획 및 인터뷰 | 사업기획팀 박예영
사진 촬영 | 사업기획팀 홍성덕
| [NOW엑셈 163회] 다른 이야기도 궁금하시다면? | |
| 🛍️ 엑셈 뉴스룸 | 클라우드모아, 이제 마켓플레이스에서도 만나요! ❗️ 엑셈 인사이트 | XAIOps가 금융권에서 주목받는 이유와 전망 💡 혁신스토리 | 실패와 도전이 주는 혁신 🎙️ 엑셈 사람들 | 클라우드 개발 그룹 ☁️ 클라우드 A to Z | 컨테이너 오케스트레이션 🌌 PHILINNOVATOR | 기억과 감각의 진화 🔥 이벤트 | 무더위 극복 이벤트 |
|
'엑셈 기업문화 > 엑셈 사람들' 카테고리의 다른 글
| 엑셈 JAPAN | 어서와! 한국 신사옥은 처음이지? (1) | 2023.05.25 |
|---|---|
| 글로벌 인터뷰, 일본법인 Daisuke Goto 대표 (0) | 2022.08.25 |
| 엑셈 사람들 | 한국판 뉴딜의 빅데이터 마스터 (0) | 2020.09.10 |
| 엑셈 사람들 | 공간의 재발견 (0) | 2020.08.10 |
| 엑셈 사람들 | [공채 특집] 안녕하세요, 잘 부탁드립니다 :) (0) | 2020.07.02 |
댓글