
봄이 똑똑 하니, exemONE이 문 틈으로 고개를 내밉니다.
‘All-in-One 통합 모니터링 솔루션’이 4월 봄 햇살처럼 해사하게 등장합니다.
2001년 봄, 엑셈은 국내 최초의 데이터베이스 성능 관리 소프트웨어를 제작하여 국산 소프트웨어의 가능성을 연 이후, 한국 소프트웨어 기업의 롤모델로 인정받아 왔습니다. 상장 이후에 빅데이터, 인공지능, 클라우드 등 핵심기술 분야에서 초연결시대에 필요한 기술을 교육하고 연구해 왔습니다. 지속 성장이 가능했던 탄탄한 경영 전략 기반 위에, 지금까지 다져온 기술력을 한데 모아, 그로부터 23년 후 ‘All-in-One 통합 모니터링 솔루션’을 만들고, 4월에 신 제품이 출시됩니다.

지난 달 블로그를 통해, 왜 exemONE이 exemONE이 되었는지 소개해 드렸습니다. (링크) 엑셈을 대표하는 솔루션이라는 명찰을 달고 탄생한 솔루션입니다. 전 세계가 풀 스택 옵저버빌리티에 환호하는 만큼 세상이 원하는 솔루션 exemONE이 모두의 기대를 받으며 출발합니다.
exemONE이 궁금하실 분들을 위해, 자기소개를 시작합니다.
- 자기소개 부탁드려요.
안녕하세요. exemONE 입니다.
IT 전 영역의 가시성을 제공하는 풀 스택 통합 모니터링 솔루션으로, All-in-One 이라고도 불립니다.
봄처럼 산뜻하게 옷을 갈아입고, 분위기 좀 내봤습니다.


- 언제 나오나요?
2024년 4월 1일입니다. 거짓말같지만 진짜입니다.
- 성격이 궁금해요.
친화력이 좋습니다. 도움 주는 걸 좋아하구요.
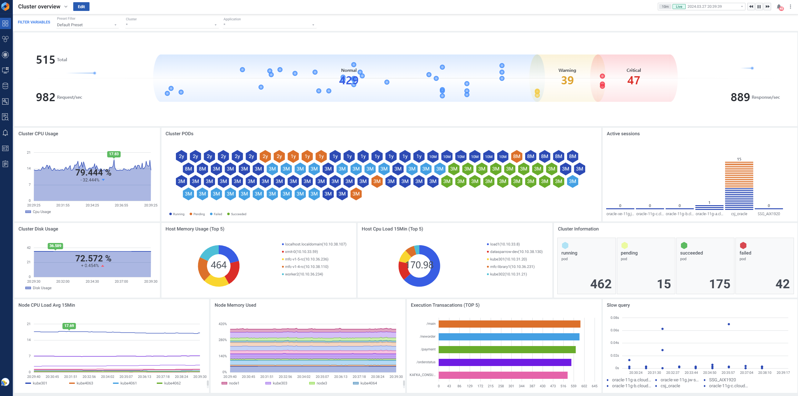
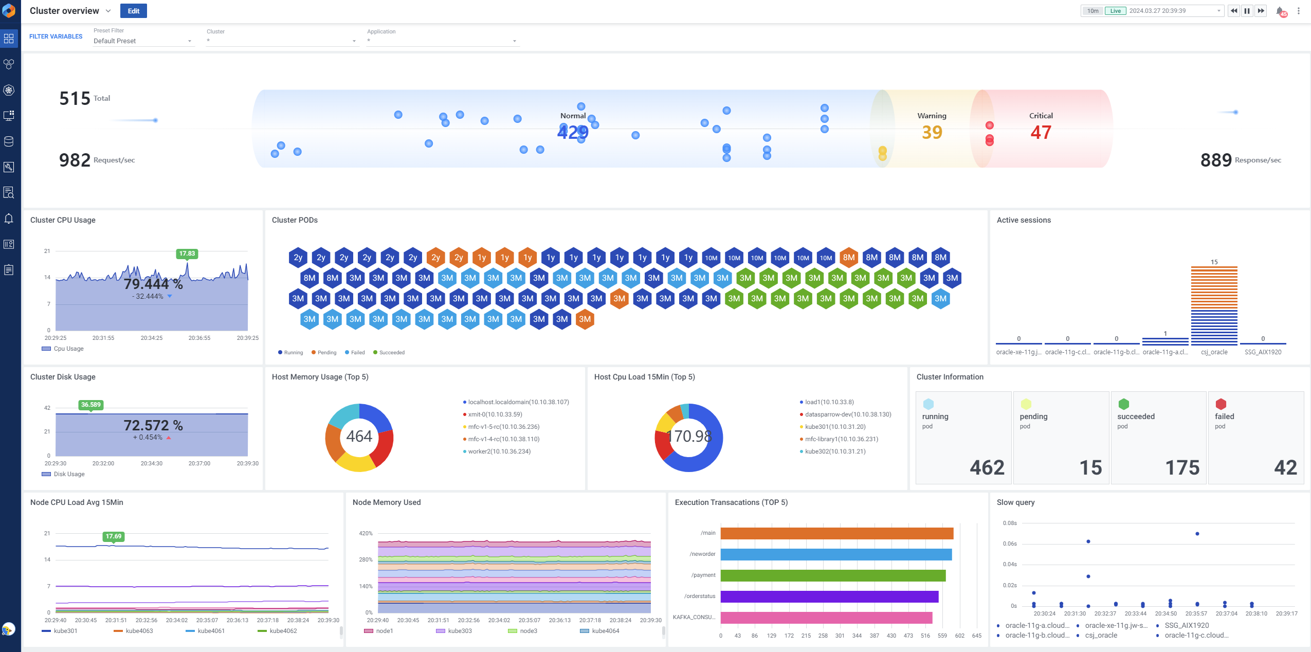
모니터링에 필요한 각 부분들을 사용자 맞춤으로 커스터마이징 할 수 있고, 관리자와 일반 유저를 구분하여 기능을 제공하기에 안전하게 사용할 수 있습니다. 만들어진 대시보드는 유연한 공유 기능을 통해 각 부서간 협업을 돕습니다.
그래서 엑셈원의 대시보드는 참 쉽습니다.
[대시보드 커스터마이징]


아름답습니다.
사용자가 원하는 템플릿을 미리 제공합니다. 다양한 형태의 위젯을 추가할 수 있고, 위젯을 뷰팩 형태로 제공하여 원클릭 환경 세팅이 가능합니다. 뷰팩과 위젯을 사용자가 원하는 컬러로 구성하여 디자인까지 맞춤으로 제공합니다.
[뷰팩(미리 제공되는 위젯 세트) 제공]


협업과 소통을 잘합니다.
Drill-in 방식의 UI/UX를 제공합니다. 서버, 애플리케이션, DB 요소를 클릭하여 디테일한 정보를 확인할 수 있습니다. 이에 그치지 않고, 디테일 화면에서 또 추가 클릭하면 더 뎁스 있는 정보로 이동합니다.
[모니터링 대상간 자유로운 연계]


경험이 많고, 학습을 좋아합니다. 몰입은 해본 사람만 알죠!
엑셈의 경험과 레퍼런스로 만들어진 분석 도구를 제공합니다. Oracle, PostgreSQL, MySQL, SQL Server 등 각 데이터베이스를 위한 성능 분석에 필요한 화면 및 데이터를 제공하고, 복수의 지표 추이, 통계, 비교 기능을 제공합니다.
[Analysis(분석 도구) 제공]


시간 약속을 잘 지킵니다.
Email, Slack, Telegram, SMS 등 다양한 채널로 알람을 받을 수 있습니다. 알람은 시스템 알람, 유저 알람을 구분하여 셋팅 및 수신하고 쉽고 명료한 UI/UX를 제공하여 사용이 쉽습니다.
[알람(System Alert, User Alert) 발송]


불분명함이 없도록 일을 잘합니다.
비즈니스 단위로 인프라 모니터링이 가능한 화면을 제공합니다. 데이터베이스, 애플리케이션, 서버 등 각 영역으로 수집된 데이터를 비즈니스 단위로 재정립하여 한 눈에 볼 수 있는 화면입니다. DB 관리자와 운영자 간의 문제 인식과 협업의 허들을 낮춥니다.
[비즈니스]


- 만나려면 어떻게 해야하죠?
홈페이지입니다. www.ex-em.com
이미 홈페이지에 제 소개를 마쳤고, 저에 대한 모든 것을 알 수 있도록 브로슈어까지 다운로드 할 수 있습니다.
홈페이지 우측 탭을 열어 고객 문의를 이용하시거나, salestop@ex-em.com 으로 연락주셔도 좋습니다.
- 앞으로의 계획은요?
저의 소개를 마쳤으니, 더 많은 분들과 만나 인사 나누고 싶습니다. 조만간 IT 전시회에도 등장할 것 같구요. 또한 저는 여러분께 계속해서 성장하는 모습을 보여드리기 위해 자기계발을 할 예정이니, 기능 및 UI/UX에도 상당한 발전이 있을 예정입니다. 세상의 롤모델이 될 자신이 있습니다.
exemONE이 등장합니다.
DBPM, APM, 빅데이터, 지능형 IT, 클라우드에 이어 풀 스택 Observability까지 IT 운영 관리에 필요한 모든 것을 엑셈 솔루션으로 해결할 수 있습니다. exemONE을 통해 고객 환경의 혁신을 이끌어낼 수 있도록 많은 준비가 이루어지고 있습니다. 전체를 하나로 보는 편리함. 익숙해지면 벗어날 수 없죠. 이제 exemONE 하나면 충분할 것 같습니다.
글 | 홍보팀 송연옥
이미지 | 브랜드디자인팀

'엑셈 기업문화 > 엑셈 뉴스룸' 카테고리의 다른 글
| AmazIng! AI EXPO X EXEM 현장 스케치 (0) | 2024.05.30 |
|---|---|
| AI EXPO, AWS SUMMIT | 5월에 코엑스에서 만나요 (0) | 2024.04.25 |
| AI SEOUL 2024 엑셈 참가 | 그리고 엑셈이 연구하는 AI 큐리 (1) | 2024.02.29 |
| 엑셈TV 2023 성적표를 공개합니다. (0) | 2024.01.25 |
| 2023 엑셈 10대 키워드 (0) | 2023.12.27 |

댓글