엑셈, SAP HANA DB 모니터링 솔루션 'MaxGauge for HANA' 출시
SAP HANA에 특화된 KPI 실시간 정밀 분석과 C레벨 대시보드 등 차별화된 기능 제공
클라우드 DB, 인메모리 DB 포함 총 11종의 국내 최다 DB 기종 지원
ERP 1위 SAP의 주요 고객군인 국내 500여 대기업 레퍼런스 기반 시장 선점 가속화 ‘총력’ 예고
엑셈(대표 조종암)이 SAP의 인메모리 데이터베이스 HANA DB를 모니터링하는 솔루션 ‘맥스게이지 포 HANA(MaxGauge for HANA)'를 출시했다고 3일 밝혔다.
지난해 SAP은 기존 ERP 시스템 SAP ECC의 기술 지원을 2027년까지만 제공한다고 예고했다. 이에 기업들이 차세대 ERP인 SAP S/4HANA로 업그레이드하는 것이 불가피해진 상황이다. 엑셈은 S/4HANA의 경우 오직 HANA DB만을 지원하게 되므로 HANA DB로의 전환이 가속화될 것으로 예상해 이와 같은 제품을 출시했다고 설명했다.
SAP HANA DB는 오라클로 대표되는 디스크 기반 DB와 달리 메모리(RAM)를 기반으로 하는 인메모리형 DB다. 인메모리 DB는 메모리에 데이터가 저장돼 데이터 입·출력(I/O)에 소요되는 시간이 없어 전통적인 디스크 기반 DB보다 평균 10~1000배 이상의 데이터 처리 속도를 갖는다. 따라서 대량의 데이터가 실시간 유입되는 시스템들에 도입할 경우 이점이 크다. 시장조사업체 모도 인텔리전스(Mordor Intelligence)에 따르면 글로벌 인메모리 DB 시장 규모는 작년 기준으로 51억 9천만 달러에 달하며, 올해부터 2026년까지 연평균 성장률 19%로 121억 2천만 달러 규모에 이를 전망이다. 인메모리 DB 시장 1위이자 ERP 업계 1위를 점하고 있는 SAP의 시장 전략에 따라, 국내에서는 현대·기아자동차, SK하이닉스, CJ, 롯데 등 주요 대기업들이 SAP HANA로의 마이그레이션을 택했다.
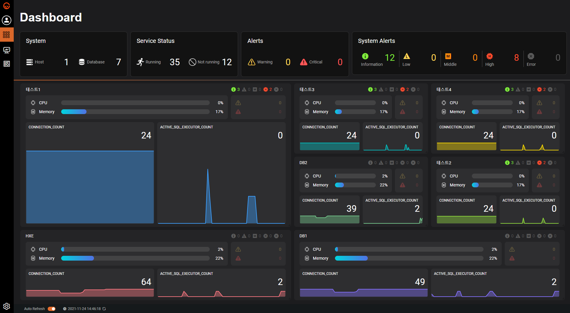
엑셈은 이번 출시한 ‘MaxGauge for HANA’에서 칼럼 스토어(Column-store) 기반 스케일 아웃(Scale-out) 구조의 HANA DB 아키텍처에 최적화된 모니터링 기술을 구현했다고 설명했다. 주요 기능은 ▲ CPU, 메모리, 디스크에 대한 사용량 등 SAP HANA 주요 KPI의 실시간 모니터링 및 추이 분석 ▲ 스레드, 세션, 트랜잭션 상태 정보 및 장기간 통계 분석과 탑다운(Top-down) 접근 방식을 통한 상세 분석 ▲ HANA DB가 제공하는 Table, CS Table 정보 분석 ▲ 비효율 SQL(Expensive SQL) 실시간 확인 및 수행 시간 분포 등 상세 분석 ▲ 디스크 볼륨 확인에 용이한 사용률 추이 분석 ▲ 운용 중인 HANA 시스템의 주요 파라미터(Parameter, 매개변수) 설정 및 변경 이력 제공 ▲ HANA DB 서비스와 호스트의 알람(Alert) 제공 및 SMS 연계 등으로 정밀한 분석 · 진단뿐 아니라 신속한 대응이 가능하다.
여기에 강력해진 UI/UX는 물론, 스케일 아웃 구조의 HANA DB 전체 운영 상황에 대한 요약 모니터링이 가능한 C레벨 대시보드, 권한 설정 등의 사용자 세부 관리 기능을 통해 HANA DB 관리를 위한 사용 편의성을 최대한 향상시켰다고 설명했다.
엑셈은 일찍이 인메모리 DB 성능 관리 기술력과 노하우를 축적해왔다. 국내 인메모리 DB 전문 개발 회사에 투자한 바 있으며, 국산 인메모리 DB인 알티베이스(Altibase) 성능 관리 제품 ‘맥스게이지 포 알티베이스(MaxGauge for Altibase)’를 자체 개발해 대기업을 비롯한 여러 기업에 공급해왔다.
조종암 엑셈 대표는 “국내 DBPM 1위이자 국내 최다 DB 기종을 지원해온 맥스게이지가 이제 관계형, 비관계형 데이터베이스뿐만 아니라 클라우드 데이터베이스, 인메모리 데이터베이스까지 총 11종의 DBMS 포트폴리오를 지원하는 DBPM 솔루션으로 업그레이드된 것”이라며 “앞으로 맥스게이지 제품군을 더 추가해 DBPM 최강자 자리를 유지해 나갈 것”이라고 전했다. 또한 “ERP 1위 SAP의 주요 고객군인 국내 주요 대기업들을 포함, 국내 500여 고객사 레퍼런스를 기반으로 ‘MaxGauge for HANA’ 공급에 총력을 다할 것“이라고 덧붙였다.


<끝>
출처 : 엑셈 보도자료
'엑셈 보도자료' 카테고리의 다른 글
| 엑셈 3년 연속 사상 최대 실적 경신 … 작년 매출 473억원, 영업이익 123억 원 기록 (0) | 2022.03.14 |
|---|---|
| 엑셈, 클라우드 DB 모니터링 시장 본격 공략...‘MaxGauge for CloudDB (PostgreSQL)’ 출시 (0) | 2022.02.11 |
| 엑셈, 경상북도청에 아파치 하둡 설치 및 빅데이터 통합 관리 솔루션 ‘플라밍고’ 공급 (0) | 2021.12.28 |
| 엑셈, 신한DS와 ‘솔루션 공동 판매 사업’ 업무 협약 체결 (0) | 2021.12.01 |
| 엑셈, 토스뱅크에 DB · APM/E2E 성능 관리 솔루션 공급 (0) | 2021.11.15 |
댓글