엑셈, 데이터 분석가용 AI 분석 솔루션 ‘우드페커(Woodpecker)’ 출시
‘이빅스(EBIGs)’와 함께 사용 시 빅데이터 수집, 적재, 분석, 시각화 한 번에 가능
정식 출시 전부터 여러 기업과 공공기관 문의 이어져 출시 초기 고객 확보 청신호
IT 통합 성능 관리 전문 기업 엑셈(205100, 대표 조종암, 고평석)이 AI 분석 솔루션 ‘우드페커(Woodpecker)’를 정식 출시했다고 2일 밝혔다. 우드페커는 개인과 조직의 비즈니스 의사결정을 위해 데이터를 수집, 처리, 분석하는 ‘데이터 분석가’의 업무 효율성을 극대화해주는 솔루션이다. 우드페커 사용자는 AI 분석 환경을 손쉽게 구축하고 다양한 AI 모델을 활용하여 데이터를 분석할 수 있을 뿐만 아니라 데이터 시각화까지 구현할 수 있다.
특히 빅데이터 수집, 적재, 운영 및 모니터링에 특화된 ‘이빅스(EBIGs)’와 우드페커를 함께 사용하면 빅데이터 수집, 적재, 분석, 시각화에 이르는 빅데이터 분석 업무의 전 과정을 엑셈의 빅데이터 솔루션 라인업만으로 모두 수행할 수 있다. 글로벌 경쟁사 대비 뛰어난 성능과 가격 경쟁력을 갖춘 이빅스와 마찬가지로 우드페커도 성능 대비 합리적인 가격을 고객에게 제시해 시장을 공략할 계획이라고 엑셈은 설명했다.
우드페커는 빅데이터와 데이터 분석가를 보유하고 있는 금융사와 대기업을 주요 고객으로 확보할 계획이다. 실제로 정식 출시 전부터 여러 기업과 공공기관에서 문의가 이어져 영업을 진행해 왔다. 엑셈은 우드페커가 데이터 분석가 양성을 위한 교육용 소프트웨어로 사용하기에도 적합하다고 판단해 대학교와 우드페커 도입을 논의 중이다. 또한 데이터와 AI 활용에 대한 관심이 큰 지자체에도 우드페커를 적극적으로 소개할 예정이다.
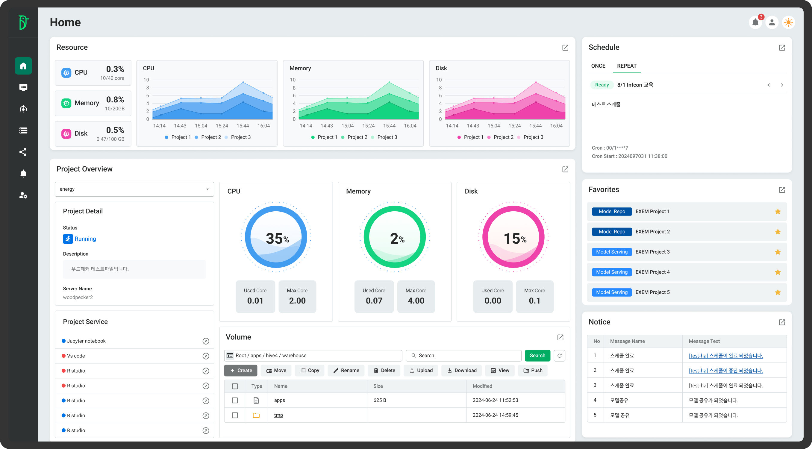
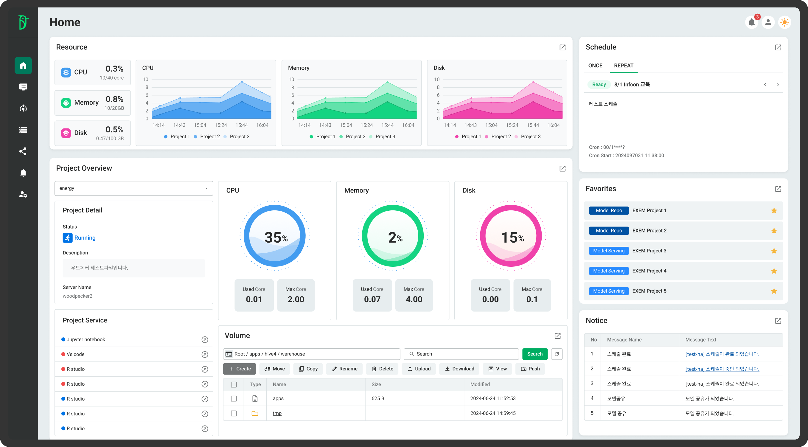
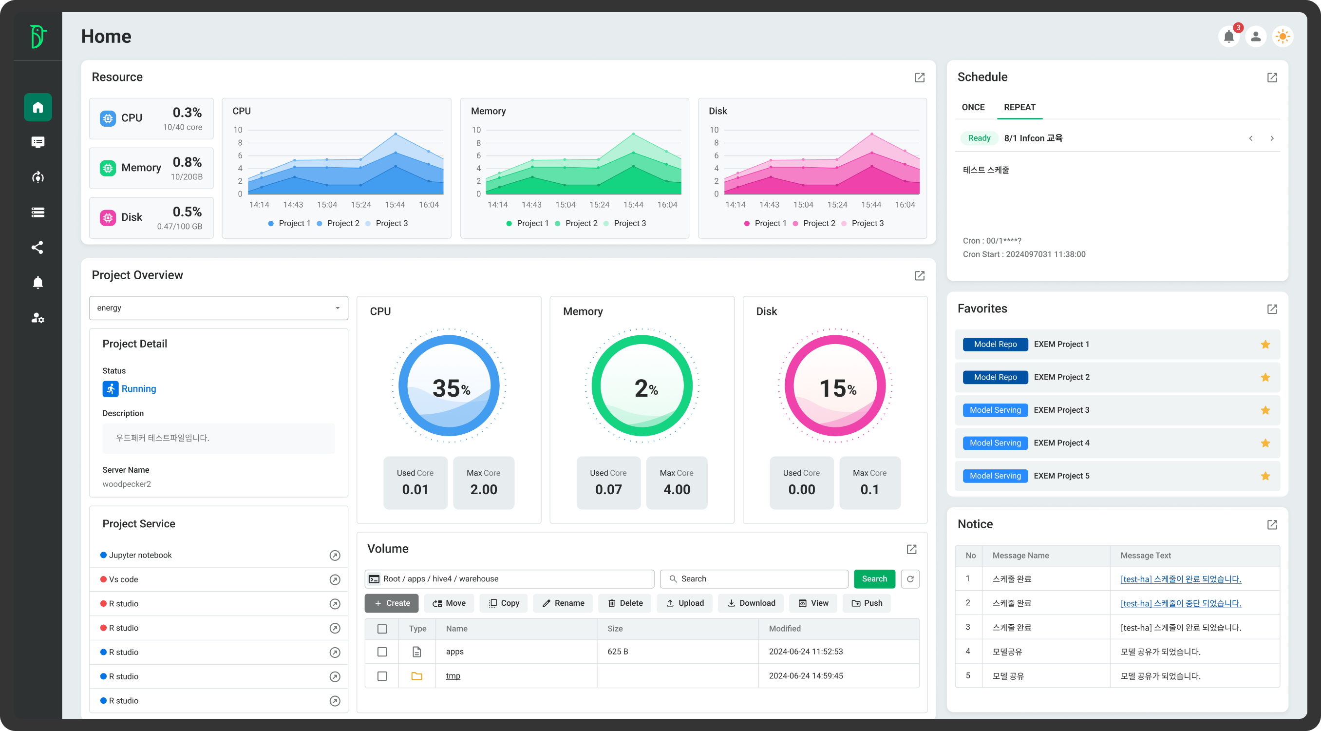
우드페커는 주요 경쟁사 제품이 보유한 AI 분석 솔루션의 기본 기능을 완벽히 갖춘 것은 물론 기능적 차별화도 달성했다고 엑셈은 설명했다. 우드페커의 경쟁사 대비 특장점으로는 먼저 인터랙티브 시각화 및 강화된 보고 기능을 꼽을 수 있다. 우드페커는 데이터 탐색 및 분석 결과를 효율적으로 공유할 수 있도록 동적 대시보드 생성 및 시각화 기능을 제공한다. 사용자 친화적인 인터페이스를 통해 실시간 데이터 시각화와 맞춤형 보고서 생성뿐만 아니라 원활한 팀 협업을 지원한다.
데이터 보안 및 접근 제어를 강화한 점도 돋보인다. 우드페커는 데이터 접근에 대한 정교한 감시 및 통제 시스템을 제공하여 보안을 강화한다. 사용자 맞춤형 환경 격리 및 정책 기반 접근 제어를 통해 데이터 보호를 극대화하며, 민감 정보에 대한 비인가 접근을 방지한다.
실시간으로 배포된 모델의 성능을 모니터링하는 것도 경쟁사에서 찾아보기 어려운 우드페커만의 장점이다. 우드페커는 배포된 AI 모델의 상태를 실시간으로 추적하며 지연 시간, 처리량, 요청 성공률 등 주요 성능 지표를 대시보드에 시각화한다. 데이터 드리프트와 모델 성능 저하를 사전에 감지하고 자동 알림 기능을 제공하여 운영 신뢰성을 확보한다.
무엇보다 우드페커는 최근 AI 개발의 가장 핵심적 트렌드인 대규모 언어 모델(LLM)을 활용하는 기업 환경에 최적화된 학습 및 배포 플랫폼을 제공한다. 고성능 분산 학습, 데이터 보안, 확장 가능한 배포 인프라를 통해 맞춤형 LLM 구축 및 운영 효율성을 극대화한다.
이 외에도 노드별 리소스 모니터링은 AI 분석 인프라 관리에 필요한 시간과 수고를 경감시켜준다. 특히 우드페커의 자체 시각화 기능은 별도의 시각화 툴 없이도 데이터를 다양한 차트로 시각화하여 패턴 분석, 이상치 파악 등 인사이트를 발굴할 수 있도록 도와준다.
박용우 엑셈 빅데이터기술본부장은 “우드페커는 글로벌 경쟁사 대비 합리적인 가격의 AI 분석 솔루션을 원하는 고객이 많아서 개발에 착수하게 된 제품으로 타깃 고객들을 대상으로 활발히 영업을 진행 중”이라며 “이빅스와 우드페커를 함께 활용하면 사용자의 효용성이 더 커지는 만큼 두 제품을 함께 판매하기 위해 최선을 다하겠다”라고 말했다.

[이미지 1] 엑셈 ‘우드페커(Woodpecker)’ Home 화면
<끝>
출처 : 엑셈 보도자료

'엑셈 보도자료' 카테고리의 다른 글
| 엑셈, ‘Emerging AI+X Top 100’에 선정돼 유망 AI 기업 입증 (0) | 2025.01.13 |
|---|---|
| 엑셈, 10억 원 규모 자기주식 취득 결정 공시 (0) | 2024.12.11 |
| 엑셈, 공공 시장 공략 가속화...'공공 솔루션 마켓'에서 큰 호응 얻어 (0) | 2024.11.25 |
| 엑셈, 3분기 기준 역대 최대 매출 달성 (1) | 2024.11.13 |
| 엑셈-네이버 클라우드, 생성형AI 기반 챗봇 맞손… 챗봇 패키징 상품 제공 (1) | 2024.10.11 |
댓글