
앞서 통합 모니터링 솔루션의 필요성에 대해 소개했습니다. (링크) 이번 회차에서는 통합 모니터링 솔루션의 필요성을 APM(Application Performance Monitoring) 관점으로 다뤄보고자 합니다.
On-Premise에서 Cloud로 전환
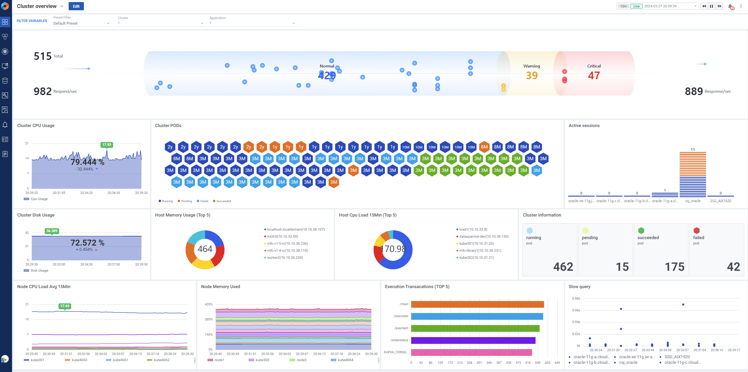
On-Premise에서 클라우드(Public, Private, Hybrid, Multi)로의 전환은 애플리케이션의 배포 방식에 중요한 변화를 가져옵니다. 기존 On-Premise 방식에서는 물리서버에 수동적으로 배포 및 관리를 했다면, 클라우드 환경으로 전환되면서는 가상화된 인프라에 Container, Pod 형태로 배포하는 방식으로 변경되었습니다. 이렇게 변화된 환경에서는 애플리케이션의 동적인 확장과 유연한 관리가 가능해졌고, 이들 환경에서 수행되는 애플리케이션의 모니터링 관점 또한 변화가 필요하게 되었습니다.
APM을 통해 클라우드 환경에서의 애플리케이션 성능을 모니터링하는 것은 더욱 중요해졌습니다. exemONE은 On-Premise에서 제공하던 전통적인 모니터링 방식을 수용하면서 다양한 클라우드 환경에서의 APM 기능을 지원합니다. 클라우드 환경에서의 특징과 요구사항을 고려하여 Auto-scale 기능 및 쿠버네티스 환경에 대한 상세 모니터링 등 새로운 기능을 추가하고 개선함으로써 고객들이 클라우드 환경에서의 APM을 효과적으로 활용할 수 있도록 지원하고 있습니다.

인프라, 데이터베이스와의 상호 연계 모니터링의 중요성
APM 관점에서는 애플리케이션이 구동되는 인프라 환경은 물론, 해당 애플리케이션과 연관되어 있는 데이터베이스와도 밀접한 관계를 가집니다. 예를 들어 CPU, 메모리, 네트워크 대역폭 등의 자원이 충분하지 않거나 제대로 구성되지 않으면 애플리케이션의 성능에 영향을 미칠 수 있습니다. 뿐만 아니라 데이터베이스 쿼리의 성능 문제나 Lock 쿼리, 테이블 잠금 등도 애플리케이션 성능에 직접적인 영향을 줄 수 있습니다. 이러한 문제를 식별하고 해결하기 위해서는 인프라부터 데이터베이스까지 지속적으로 모니터링할 필요가 있습니다. exemONE은 애플리케이션에 문제가 발생했을 때 해당 부분들을 연계해서 모니터링이 가능할뿐만 아니라, 한 화면에서 해당 시점의 메트릭과 사용한 쿼리, 로그 등을 확인할 수 있습니다.

클라우드 환경에서는 기존 On-Premise 환경에서의 개별 트랜잭션 단위의 모니터링보다는, MSA(Micro Service Architecture) 환경에서의 서비스와 서비스간의 호출관계 모니터링 관점으로 살펴야 합니다. 이런 관점에서 서비스간 호출 관계와 상세 Trace 및 지연 쿼리 모니터링은 반드시 수반되어야 하는 기능입니다.
Log 연계 모니터링의 중요성
로그는 애플리케이션 실행 중 발생한 이벤트와 정보를 기록한 파일입니다. 이러한 로그는 주로 시스템 동작, 오류 및 경고 등과 관련된 정보를 기록합니다. 예를 들어, 애플리케이션이 작동 중에 예상치 못한 오류가 발생하거나 특정 기능이 정상적으로 작동하지 않을 때, 로그를 통해 이에 대한 정보를 확인할 수 있습니다. 일반적으로는 서버에 접속하여 명령어를 통해 로그를 확인하지만, exemONE에서는 애플리케이션 메뉴에서 로그를 쉽게 확인할 수 있어서 운영자들이 원인을 빠르게 분석하고 해결할 수 있습니다. 이렇게 로그를 통해 발생한 이벤트와 정보를 신속하게 파악하여 문제를 해결하는 것은 애플리케이션의 안정성과 성능을 유지하는 데 중요한 역할을 합니다.

특히나 클라우드 환경에서는 애플리케이션을 Container 또는 Pod로 배포하기 때문에 해당 Container / Pod가 다운되면 자동으로 로그가 남지 않아 사후분석이 어렵습니다. 또한 여러 서비스와 인스턴스가 분산되어 있기 때문에 로그 또한 분산되어 있을 수 있어, 통합적으로 로그를 보기에 어려움이 있습니다. exemONE은 실시간 또는 과거 로그를 통합적으로 수집하고 모니터링할 수 있어 Cloud 환경에서의 애플리케이션 디버깅이 훨씬 용이합니다. 따라서 분산된 로그를 효과적으로 수집하고 집계하여 사용자가 편리하게 로그를 확인하고 분석할 수 있습니다.
마무리
APM을 통한 통합 모니터링은 그 필요성이 점차적으로 높아지고 있습니다. 애플리케이션 성능의 최적화와 장애 대응 능력을 향상시키기 위해서는 다양한 환경에서의 모니터링이 필수적입니다. 엑셈의 exemONE은 On-premise에서 Cloud로의 전환, 인프라와 데이터베이스와의 연관성, 로그 모니터링 등 다양한 영역에서 중요한 역할을 수행합니다. exemONE은 애플리케이션의 성능을 향상시키는데 그치지 않고, 비즈니스 전략의 핵심 요소로 자리잡을 것임이 분명합니다. exemONE을 경험하여 새로운 성장과 혁신을 이끌어내는데 기여할 수 있기를 기대합니다.
글 | 총괄본부 본부장 류길현

'엑셈 경쟁력 > 제품 스포트라이트' 카테고리의 다른 글
| exemONE 론칭 | 엑셈의 신작 'exemONE'을 소개합니다. (1) | 2024.04.25 |
|---|---|
| 개발자 관점에서 본 통합 모니터링의 필요성 (0) | 2024.04.25 |
| 제품 소식 업데이트 | EBIGs 그리고 InterMax E2E 5.4 (0) | 2024.02.29 |
| exemONE 로고 스토리 (0) | 2024.02.29 |
| 통합 모니터링 솔루션의 필요성과 exemONE (1) | 2024.01.25 |

댓글