엑셈, 'AI 엑스포 코리아 2024'서 AI 기반 IT 운영 효율화 솔루션 제시
AI 기반 지능형 IT 운영 관리 솔루션 싸이옵스, 통합 모니터링 신제품 엑셈원,
빅데이터 저장 · 운영 관리 플랫폼 이빅스 소개 예정
IT 성능 관리 기업 엑셈(대표 조종암, 고평석, http://www.ex-em.com)은 오는 5월 1일(수)부터 3일(금)까지 서울 Coex 에서 열리는 'AI EXPO KOREA 2024'에 참가해 AI 기반 지능형 IT 운영 관리 솔루션 싸이옵스(XAIOps) 외에, 신제품인 올인원 통합 모니터링 솔루션 엑셈원(exemONE), 빅데이터 저장 · 운영 관리 플랫폼 이빅스(EBIGs) 제품을 선보인다. 
싸이옵스는 AI 기반의 IT 운영의 자동화와 효율성 향상을 목표로 하는 AIOps(AI for IT Operations) 솔루션이다. 다양한 IT 인프라 환경에 대한 데이터를 수집한 뒤 AI 학습을 통해 시스템의 실시간 부하와 이상 징후를 탐지하고, 단기 및 중장기 미래 장애 상황을 예측하며, 근본 원인 분석을 수행해 선제적 IT 장애 대응과 예방을 지원한다. 사용자가 직접 대화를 통해 운영 상황 정보나 기능 수행을 요청할 수 있도록 엑셈이 자체 개발한 생성형 AI와 LLM(거대 언어 모델) 기반의 챗봇 '큐리(Quri)'도 탑재됐다. 특히 대고객 · 대시민 서비스나 데이터센터와 같이 시스템 장애 시 심각한 비즈니스 타격을 입는 시스템의 무중단 운영을 위해 필수적인 제품이다. 핵심 정부기관과 제1금융권 은행사 4곳 및 대형 카드사 등에서 싸이옵스를 도입했다.

싸이옵스의 주요 서비스 실시간 이상탐지 및 예측 대시보드

싸이옵스 장애탐지 통합뷰 내 챗봇 큐리 실행 화면
이빅스는 오픈소스 기반인 아파치 하둡 에코 시스템(Apache Hadoop Ecosystem)의 구성, 설치와 모니터링, 운영을 제공하는 패키지 솔루션이다. 하둡 에코시스템 실시간 모니터링과 시스템 운영에 필수적인 서버 상태 관리, 서비스 관리 등 각종 관리 기능을 제공한다. 특히 디스크 저장 방식보다 처리 속도가 빠른 인메모리(In-Memory) 방식의 데이터 처리를 위한 분산 쿼리 엔진 트리노(Trino)의 별도 구성 및 모니터링이 가능해, 데이터 분석 및 쿼리 작업을 더욱 신속하고 효율적으로 수행할 수 있다. 100% 국산 빅데이터 저장 · 운영 관리 플랫폼으로서 실시간 원격 기술 지원과 방문 기술 지원, 유연한 커스터마이징을 제공한다. 경북도청, 한전, 광주테크노파크, 한국에너지기술평가원, 반도체 소재 제조 대기업, 통신사, 조선 대기업, 물류 대기업 등이 이빅스를 설치했다. 

이빅스 하둡 에코 시스템 통합 관리 화면
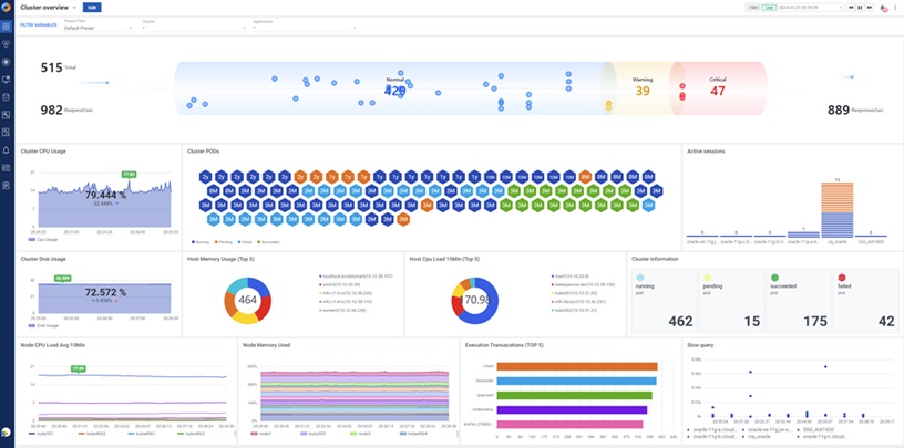
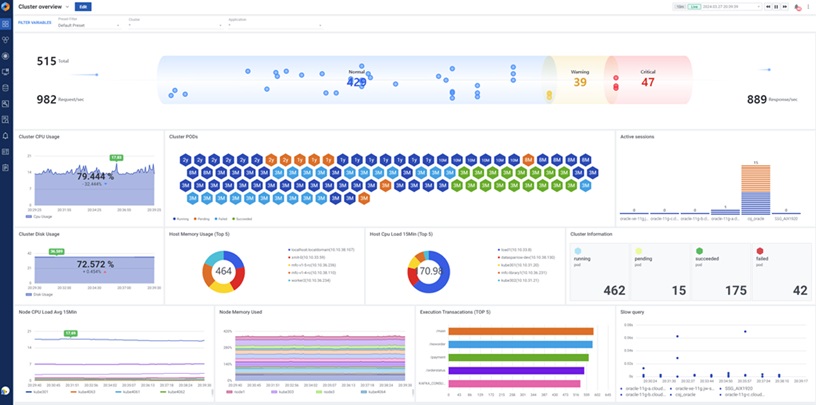
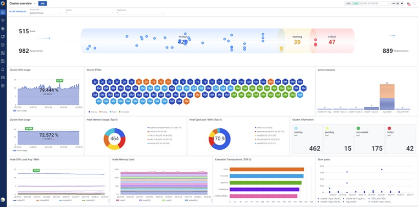
지난 4월 출시한 신제품 엑셈원은 서버, 쿠버네티스, 데이터베이스, 애플리케이션, 로그 등 다양한 영역의 시스템 모니터링을 하나의 플랫폼에서 제공하는 올인원 통합 모니터링 솔루션이다. IT 시스템 전체 영역의 관점에서 실시간 성능 모니터링뿐만 아니라 장애 사후 분석, 문제 추적을 수행하는 풀스택 옵저버빌리티(Full Stack Observability) 솔루션으로 온프레미스와 클라우드를 혼용하는 하이브리드 클라우드 환경의 모니터링에 탁월하다. 엑셈원은 강력한 커스텀 대시보드를 제공하며 파이 차트 등 다양한 위젯은 물론 위젯을 패키지로 미리 화면에 구성한 ‘뷰팩(View Pack)’을 제공해 원하는 대시보드 화면을 원클릭으로 구성하도록 지원한다. 모니터링 대상 간 연계 분석이 편리하며, 강력한 실시간 모니터링 및 각종 성능 분석(PA) 기능이 탑재돼 복잡한 시스템에 대한 중앙 집중식 모니터링과 통합적인 분석을 제공한다. 

엑셈원 통합 플렉시블 대시보드
엑셈은 AI와 클라우드 시대에 데이터의 안정적 수집, 저장, 관리, 운영이 중요해진 상황에서 데이터베이스부터 애플리케이션, 클라우드, AI, 빅데이터에 이르기까지 IT 환경 전분야에 걸친 운영 관리 솔루션을 제공하며 국내 IT 운영 관리 시장을 주도하고 있다. 2001년 국내 최초 DB 성능 관리(DBPM, Database Performance Monitoring) 시장에 진출한 이래 줄곧 1위를 지켜왔고 애플리케이션 성능 관리(APM, Application Performance Management) 시장에서도 강자로 자리매김했다. 엑셈은 지속 축적해온 IT 운영 데이터에 대한 높은 이해도와 노하우를 집대성해 빅데이터, AI, 클라우드 영역 성능 관리 제품들도 내놓으며 23년간 국내외 약 1천 곳의 고객사를 확보했다. 
엑셈은 올해 공공 및 민간 데이터센터에 싸이옵스를 적극 영업하고 있다. 대규모의 데이터와 복잡한 시스템이 얽혀있는 데이터센터는 아직까지 운영 인력에 의존도가 높은 상황으로서, 전체 시스템을 한눈에 파악하기 어렵고 상시 위험요소 점검과 장애 대응에 한계가 있다. 이에 데이터센터의 365일 24시 무중단 운영과 관리 자동화에 AIOps 솔루션이 필수인 점을 내세워 사전 영업 중이다. 
또한 최근 엑셈은 신제품 엑셈원의 신규 고객으로 대형 금융회사와 대형 전자기업을 확보했다. 6월에는 엑셈원 업그레이드 버전을 출시할 계획이다. 이와 더불어 AI 기반 빅데이터 분석과 LLM(거대 언어 모델) 기반 챗봇을 통해 사용자가 원하는 답변을 제공하는 '생성형 AI 기반 챗봇 검색 패키지 서비스'와 'AI 모델 개발을 위한 빅데이터 분석 플랫폼' 등 빅데이터 신제품들을 연내 출시할 계획이다. 

엑셈 본사 전경
<끝>
출처 : 엑셈 보도자료

'엑셈 보도자료' 카테고리의 다른 글
| 고평석 엑셈 대표, 충북연구원 정책세미나서 데이터 기반 행정서비스 활성화 전략 발표 (0) | 2024.05.09 | 
|---|---|
| 엑셈, 상시 IT 장애 예방 가능한 ‘싸이옵스’ AI엑스포서 호평 (0) | 2024.05.03 | 
| 엑셈, AWS ‘파트너 패스’ 취득으로 공식 소프트웨어 파트너사 선정 (0) | 2024.04.18 | 
| 엑셈, 삼성 클라우드 플랫폼 마켓플레이스에 DB 성능관리 솔루션 '맥스게이지' 등록 (0) | 2024.04.17 | 
| [인터뷰] 엑셈 전사 차원 협업 결과물 ‘엑셈원’ …복잡해진 시스템 통합 모니터링 한번에 해결 (0) | 2024.04.15 | 
										
									
										
									
										
									
										
									
댓글