엑셈, 풀스택 옵저버빌리티 구축형 제품 ‘엑셈원(exemONE)' 출시
... “하이브리드 클라우드 모니터링 시장까지 주도권 쥘 것”
엑셈 측은 클라우드 시대의 도래와 마이크로 서비스 아키텍처 등 각종 기술의 복합적 사용으로 인프라, 애플리케이션, 네트워크, 사용자 경험 등 다양한 IT 구성요소의 성능을 전체적으로 이해하려는 요구가 커짐에 따라 엑셈원을 출시하게 됐다고 전했다.
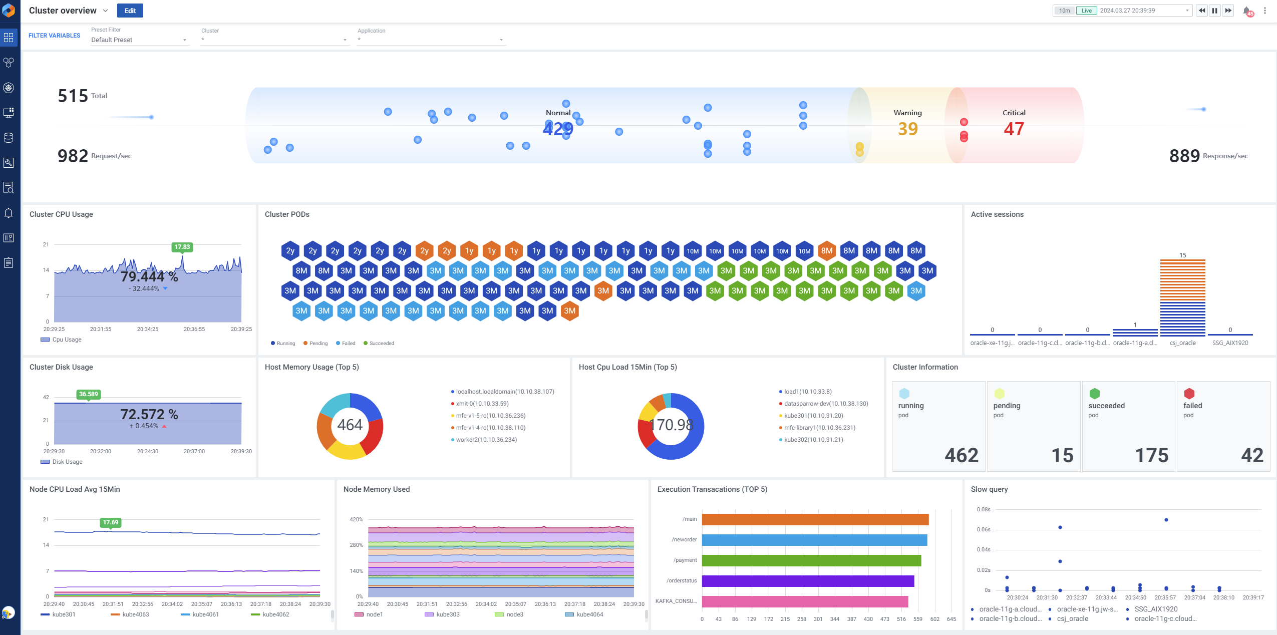
엑셈원은 서버, 쿠버네티스, 데이터베이스, 애플리케이션, 로그 등 시스템 전체 영역의 실시간 성능 모니터링뿐만 아니라 장애 사후 분석, 문제 추적을 수행하는 풀스택 옵저버빌리티 솔루션이다. 회사는 엑셈원은 기존 DB 성능 관리 솔루션 ‘맥스게이지(MaxGauge)’, 애플리케이션 성능 관리 솔루션 ‘인터맥스(InterMax)’, 클라우드 관제 솔루션 ‘클라우드모아(CloudMOA)’ 등의 원포인트 솔루션에서 20년 이상 축적한 기술력과 노하우를 적용한 단일 플랫폼 기반으로 융합한 통합 모니터링 솔루션으로서, 복잡한 시스템에 대한 중앙 집중식 모니터링을 제공한다고 강조했다.
엑셈 측은 특히 엑셈원이 클라우드 전환기에 온프레미스 시스템과 클라우드 시스템을 혼용하는 하이브리드 환경에서의 모니터링 편의성을 확대하고, 통합적인 분석을 제공하는 데에 집중했다고 밝혔다. 그중 하나가 시장에 나와있는 기존 제품보다 훨씬 유연하고 쉬운 대시보드 구성이 가능하다는 점이다. 엑셈원의 ‘통합 Flexible 대시보드’에서 사용자는 원하는 대상, 지표, 차트를 설정해 강력한 커스텀 대시보드를 구성할 수 있다. 파이 차트 등 다양한 위젯이 제공되며, 사용자의 사용 목적에 맞춰 핵심 모니터링 지표를 선별해 위젯을 패키지로 미리 화면에 구성한 ‘뷰팩(View Pack)’이 제공돼 위젯 구성이 어려운 사용자도 원하는 화면을 원클릭으로 구성할 수 있다.
이와 함께 엑셈원은 모니터링 대상 간 자유로운 연계 분석을 제공한다. 기본 모니터링 화면에서 드릴다운(Drill-down) 방식으로 각 요소의 상세 화면으로 손쉽게 전환되도록 해 타제품 대비 연계 분석이 편리하도록 설계했다.
그 외 데이터베이스, 애플리케이션 모니터링은 오랜 시간 검증된 엑셈의 성능 관리 기술이 그대로 탑재돼 강력한 실시간 모니터링 및 다양한 지표 정보를 제공하면서 성능 추이 분석, 원인 분석, 문제 추적의 심도 있는 기능을 제공한다. 특히 각종 성능 분석(PA, Performance Analysis) 기능은 엑셈만의 모니터링 노하우와 철학이 담겨 문제 추적과 장애 분석에 있어 뛰어난 성능을 발휘한다. 다양한 트랜잭션과 이기종 데이터베이스의 유형별 성능 추이 분석, 일자별 · 구간별 리소스 Top-N SQL 추출과 통계 분석, 성능 지연 애플리케이션에 대한 상세 분석 등 트랜잭션 성능 추이부터 Top 트랜잭션과 SQL 성능까지 수많은 성능 분석 정보를 제공한다.
또한 데이터베이스, 애플리케이션, 서버 등 각 영역으로 수집된 데이터를 결제, 로그인, 인증 서비스 등과 같은 하나의 비즈니스 관점에서의 서비스 그룹으로 재정립하여 서비스 단위로 한눈에 모니터링 할 수 있는 화면을 제공함으로써 관리자와 운영자 간의 협업을 돕는다. 이는 기존 시장에서는 아직 선보이지 않은 엑셈원의 고유 기능이다.
엑셈은 각종 차세대 사업을 통해 대규모 하이브리드 클라우드 전환을 진행하고 있는 대형 기업, 금융사, 공공기관 등을 중심으로 엑셈원 매출이 빠르게 성장할 것으로 기대하고 있다. 최근 금융회사, 교육기관, 기업, 핵심 공공기관 등 다수 고객에 테스트 및 검증을 완료하고 제품 도입을 협의하고 있다. 또한 엑셈은 앞으로 엑셈원의 모니터링 영역 및 지원 기능을 지속 추가할 예정이라고 전했다.
엑셈 고평석 대표는 “엑셈은 20년 이상 IT 운영 전분야에 걸친 모니터링 기술력과 노하우를 보유하고 있는 기업으로 국내 유일하다”라며 “엑셈의 모든 기술력을 모은 하나의 제품 엑셈원에 당사 사업 부문 중에서 가장 강력한 영업 드라이브를 걸고 있는 만큼 하이브리드 클라우드 모니터링 시장에서도 선도 기업으로 입지를 굳힐 것”이라고 포부를 전했다.

<끝>

'엑셈 보도자료' 카테고리의 다른 글
| [인터뷰] 엑셈 전사 차원 협업 결과물 ‘엑셈원’ …복잡해진 시스템 통합 모니터링 한번에 해결 (0) | 2024.04.15 |
|---|---|
| 엑셈, 제주도 농업 디지털 전환(DX) 기반 구축 사업자 선정 (0) | 2024.04.04 |
| 엑셈, 제10기 정기주주총회 성료...“신사업 안착에 집중해 기업 밸류업할 것” (0) | 2024.03.25 |
| 엑셈 작년 연결 매출 539억원... 올해 신사업 부문 실적 경신 기대 (0) | 2024.03.20 |
| 엑셈, APM 솔루션 인터맥스 새 버전 출시 (0) | 2024.02.21 |
댓글