엑셈, AIOps 솔루션 ‘싸이옵스’ 및 모바일 APM 솔루션 ‘인터맥스 포 모바일’ GS인증 획득
AI 기반 IT 장애 예측 솔루션 ‘싸이옵스’의 공공 시장 본격 침투
모바일 애플리케이션 성능 관리 솔루션 ‘인터맥스 포 모바일’도 GS인증 획득하며 공공 공략 가세
IT 통합 성능 관리 전문 기업 엑셈(대표 조종암, 고평석, 205100)은 ‘싸이옵스(XAIOps)’와 ‘인터맥스 포 모바일(InterMax for Mobile)’ 제품에 대해 한국정보통신기술협회(TTA)로부터 소프트웨어 품질인증 최고 등급인 GS인증 1등급을 획득했다고 10일 밝혔다.
GS인증은 ISO 국제표준을 기준으로 소프트웨어의 기능적합성, 성능효율성, 사용성, 신뢰성, 보안성 등에 대한 평가를 진행하고 이를 통과한 소프트웨어에 국가가 부여하는 품질인증제도다. 인증을 획득한 소프트웨어는 공공기관 우선구매 대상 제품으로 지정되고 조달청 제3자 단가계약 체결 및 나라장터 등록을 통한 구매기관과의 수의계약이 지원되는 등 다양한 혜택을 받을 수 있다.
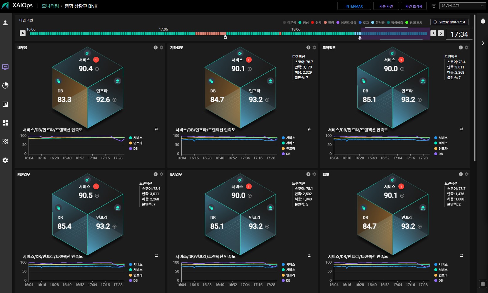
‘싸이옵스’는 서버, 스토리지, 네트워크 등 인프라와 데이터베이스, 애플리케이션, 미들웨어, 로그 데이터를 수집해 AI 분석을 수행함으로써 IT 인프라와 시스템 장애를 사전에 예측하고 근본 원인까지 분석하는 AIOps 솔루션이다. 엑셈이 보유한 각종 AI 특허 기술과 23년간의 데이터 분석, 처리 노하우를 집약한 제품이다.
‘싸이옵스’를 도입하면 인프라 운영 비용과 다운타임(시스템 중단 시간)을 최소화하고, 24시간 365일 무장애 시스템을 구현해 비즈니스 안정화를 꾀할 수 있어 국내 시장에서는 IT 장애에 민감한 금융권에서 처음 도입하기 시작했다. 싸이옵스는 출시 초부터 제1금융권들을 고객군으로 확보하며 우수성을 입증했고 현재 국내 금융권 AIOps 점유율 1위를 차지하고 있다. 엑셈은 작년에 정부 기관과 올해는 대형 카드사, 지방 은행사를 싸이옵스 신규 고객으로 확보하며 성과를 이어나가고 있다. 특히 싸이옵스는 입찰 과정에서 글로벌 외산 모니터링 업체와 국내 경쟁 업체를 제치고 선정되면서 독보적인 AIOps 기술력을 입증했다.
‘인터맥스 포 모바일’은 모바일 앱 서비스 품질과 앱 사용과 관련한 성능을 실시간으로 모니터링하는 솔루션으로서 모바일 앱을 기반으로 운영되는 기업 서비스의 안정성 확보를 지원한다. 멀티 및 하이브리드 앱 모니터링 기능으로 2개 이상의 앱에 대한 동시 모니터링을 통합 대시보드로 제공하는 점과 각기 다른 OS 버전, 앱 버전, 통신사, 앱 개수에 상관없이 하나의 화면에서 수많은 지표에 대해 실시간으로 모니터링할 수 있다는 점이 차별화된 강점이다. 또한 앱 충돌이나 오류 발생 시 상세한 분석이 가능해 앱 개발자의 앱 기능 개선에도 도움을 주는 점도 차별점이다.
인터맥스 포 모바일은 국내 은행사의 모바일 트레이딩 시스템(MTS)에 도입돼 앱 성능 모니터링과 앱 단말, 네트워크 장애 인지 및 원인 분석을 수행했다. 그 외에도 공사, 저축은행, 지역은행, 인터넷은행 등에서 도입했다. 엑셈은 올해 대형 은행사, 보험사와 인터맥스 포 모바일의 신규 사업을 논의 중에 있으며 공기업에도 올해 공급을 준비하고 있다.
엑셈 측은 특히 ‘싸이옵스’와 ‘인터맥스 포 모바일’이 자사 E2E(End to End) 전 구간 거래 추적 기반 APM 솔루션 ‘인터맥스’와 연계가 가능하며 함께 도입할 시 모바일단부터 WEB, WAS, TP, DB까지 성능 지연에 대한 상세한 연계 추적과 장애 예측, 근본 원인 분석이 가능한 전 구간 지능형 통합 모니터링 체계를 구축할 수 있다는 점에서 사업 기회가 더욱 확대될 것으로 보고 있다.
엑셈 류길현 전무는 “싸이옵스는 출시 이후 이상탐지, 부하 및 미래 예측 모델을 지속적으로 고도화해 예측 정확도를 95% 이상으로 꾸준히 향상시키고 있고, 인터맥스 포 모바일도 시장서 사업 기회가 많아져, 제품 개선에 집중 대응하고 있다"며 “이번 GS인증 획득을 통해 공공기관과 정부기관 등에 도입이 확대될 수 있을 것으로 기대하고 있다”고 말했다.


<끝>
출처 : 엑셈 보도자료

'엑셈 보도자료' 카테고리의 다른 글
| 엑셈, 고평석 대표이사 외 6인에 주식매수선택권 부여의 건 가결 (0) | 2023.10.31 |
|---|---|
| 엑셈, 일본 클라우드 DB 모니터링 시장 진출 ... ‘MaxGauge for CloudDB’ 출시 (0) | 2023.10.25 |
| 엑셈, ‘인터맥스’로 APM 시장 재편...올해 다수 차세대 IT시스템 구축 사업서 선정 (0) | 2023.09.15 |
| “SaaS 기반 옵저버빌리티·원격 기술지원으로 시장 주도할 것” (0) | 2023.09.13 |
| [솔루션리뷰] 엑셈 ‘데이터세이커’ (0) | 2023.09.13 |
댓글